Skip to content

Rate this page
Thanks for your feedback
Thank you! The feedback has been submitted.

Get free database assistance or contact our experts for personalized support.

Experimental MongoDB Oplog Details

Disclaimer

This is an Experimental Dashboard that is not part of the official Percona Monitoring and Management (PMM) deployment and might be updated. We ship this Dashboard to obtain feedback from our users.

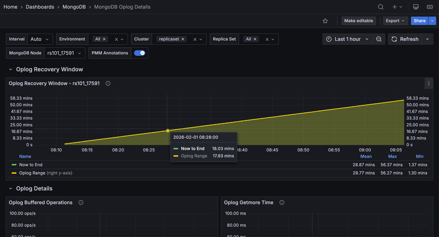
This realtime dashboard contains Oplog details such as Recovery Window, Processing Time, Buffer Capacity, and Oplog Operations.

!image